|
188-6099-5107
商務合作:cuitingyu@email.acrel.cn
安科瑞 崔庭宇
摘 要:現如今,微機保護裝置廣泛應用于電力系統中,其能夠有效監測電力系統的運行狀況,并實時記錄電力系統出現故障的位置及性質,從而為故障的快速處理提供有效的參考信息。本文介紹的AM5系列微機保護裝置,可以針對鴻盛環保集團衢州項目配電工程中不同保護對象提供全方位的保護功能,并且通過電力監控系統采集相關遙測、遙信數據進行實時監控,大大提高變電站運行的可靠性、安全性、提高供電質量,有利于實現變電站綜合自動化,實現無人或少人值班。
關鍵詞:安全性;穩定性;可靠性;微機保護裝置;電力監控系統
1 概述
浙江鴻盛環保科技集團有限公司坐落在浙江省衢州市,是國內一家集高性能環保除塵濾料研發、制造,技術服務、工業除塵設計及工業煙塵治理第三方運營管理為一體的科技型環保企業。鴻盛環保集團已經建成有實力的工業煙塵過濾材料科研及生產基地,從材料源頭到成品出廠銷售全部自主管控,確保每個環節品質的自主有效的控制。從上游原料生產、產品制造下游第三方運營管理,實現工業除塵領域全產業鏈資源整合,形成全產業鏈的核心競爭力,構建工業煙塵治理產業圈,打造行業工業過濾材料產業核心。現已擁有4家高新技術企業及3家省級技術研究,集團下屬工程技術研究為國內以纖維為基礎研發濾袋的研發單位。在行業優先研制高硅氧(改性)覆膜濾料,產品經過121道生產工序,致力5mg近零排放。精益求精、技臻善。
本項目為鴻盛環保集團衢州項目的配電工程,共有三個配電室,分別為東廠區一號高壓配電室,東廠區二號高壓配電室,西廠區高壓配電室。本工程高壓系統中高壓配電柜采用KYN28-12A開關柜共計26面,控制電源電壓等級為直流110V,高壓柜具有機械閉鎖五防功能并滿足國家相關標準。變壓器采用SCB10系列干式變壓器共計12臺,帶全封閉外殼,防護等級達到IP30,配溫控風冷裝置。真空斷路器采用型號為ZN172-12,接地開關采用型號為JN15-12/31.5KA,電流互感器選用戶內環氧樹脂澆注式、全封閉、全工況電流互感器,型號為LZZBJ9-12。電壓互感器選用戶內環氧樹脂澆注式,全封閉、全工況電壓互感器,電壓比為(10/√3)/(0.1/√3)/(0.1/3),準確級組合 0.5/3P。進出線方式為電纜下進下出。
2 項目需求
本次針對鴻盛環保集團衢州項目的配電工程中不同保護對象配置不同微機保護裝置,10kV進線柜配置AM5-F線路保護裝置;10kV饋線柜配置AM5-F線路保護裝置;10kV變壓器出線柜配置AM5-T變壓器保護裝置。這兩款微機保護裝置主要通過以下保護功能實現對高壓柜的設備運行情況實時監視和保護:
1)AM5-F線路保護裝置
三段式過流保護(可經低電壓閉鎖、可帶方向閉鎖)、反時限過流保護(可經低電壓閉鎖)、兩段式零序I01過流/反時限過流/后加速過流保護、兩段式零序I02過流/反時限過流/后加速過流保護、重合閘、后加速過流保護(可經低電壓閉鎖)、過負荷告警、過負荷跳閘、失壓跳閘、失壓告警、低頻減載/高頻保護(可經滑差閉鎖)、PT斷線告警、控故障告警、FC回路配合的過流閉鎖功能、非電量保護、逆功率保護、零序過壓跳閘、零序過壓告警、過電壓跳閘、過電壓告警、二次諧波閉鎖、間歇接地保護
2)AM5-T變壓器保護裝置
三段式過電流保護(可經復合電壓閉鎖、可經二次諧波閉鎖)、反時限過流保護(可經復合電壓閉鎖)、兩段式零序I01過流/反時限過流保護、兩段式零序I02過流/反時限過流保護、過負荷告警、過負荷跳閘、PT斷線告警、控故障告警、FC回路配合的過流閉鎖功能、二次諧波閉鎖、間歇接地保護
3 產品方案
本工程10kV配電工程共有3個變電所,以東廠區一號高壓配電室為例,該配電室共有兩段母線,上圖方案分別如下:
圖1東廠區一號高壓配電室上圖(一)

圖2東廠區一號高壓配電室上圖(二)
整個配電工程每面高壓柜所設微機保護型號與數量如下:

4 系統需求
為實時監視整個配電室的運行以及數據采集,該項目配置一套Acrel-2000Z電力監控系統,主要實現對三個配電室的用電監控與管理。
Acrel-2000Z電力監控系統可實現的功能如下:
1)實時監測:以配電一次圖的形式直觀顯示配電線路的運行狀態,可以實時監測各回路電壓、電流、功率、功率因數等電參數信息,動態監視各配電回路斷路器、隔離開關、地刀等合、分閘狀態。
圖3 10kV高壓柜配電監測界面
圖4 0.4kV低壓柜配電監測界面
2)電參量查詢:在配電一次圖中,可以直接查看該回路詳細電參量,包括三相電流、三相電壓、總有功功率、總無功功率、總功率因數、正向有功電能等。
圖5 歷史電參量曲線查詢
3)運行報表: 查詢各回路或設備指定時間的運行參數,報表中顯示電參量信息應包括:各相電流、三相電壓、總功率因數、總有功功率、總無功功率、正向有功電能等,報表格式有日報表、月報表、年報表

圖6 10kV高壓柜電參量統計報表
圖7 0.4kV高壓柜電參量統計報表
圖8 有功電能統計報表
4)實時告警:能夠對配電回路斷路器、隔離開關、接地刀分、合動作等遙信變位,保護動作、事故跳閘等事件發出告警。
5)歷史事件查詢:能夠對遙信變位,保護動作、事故跳閘,以及電壓、電流、功率、功率因數越限等事件記錄進行存儲和管理,方便用戶對系統事件和報警信息進行歷史追溯,查詢統計、事故分析。
6)故障錄波: 能夠在系統發生故障時,自動準確地記錄故障前、后過程的各種電氣量的變化情況,通過對這些電氣量的分析、比較,對分析處理事故、判斷保護是否正確動作、提高電力系統安全運行水平有著重要作用。
7)事故追憶:能夠自動記錄事故時刻前后一段時間的所有實時穩態信息,包括開關位置、 保護動作狀態、遙測量等,形成事故分析的數據基礎。
8)曲線查詢:能夠查詢實時曲線和歷史曲線,包括三相電流、三相電壓、有功功率、無功功率、功率因數等所有遙測量。
9)用戶權限管理:設置了用戶權限管理功能,通過用戶權限管理能夠防止未經授權的操作(如遙控的操作,數據庫修改等)。系統可以定義不同操作權限的權限組(如管理員組、工程師組、操作員組等),在每個權限組里分配不同用戶,為系統運行、維護、管理提供可靠的安全保障。
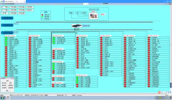
10)網絡拓撲圖:支持實時監視接入系統的各設備的通訊狀態,能夠完整的顯示整個系統網絡結構;可在線診斷設備通訊狀態,發生網絡異常時能自動在界面上顯示故障設備或元件及其故障部位。
圖9 網絡拓撲圖
11)遙控功能:根據電力規程要求,可以對整個配電系統范圍內的設備進行遠程遙控操作。
12)通信管理:可以對整個配電系統范圍內的設備通信情況進行管理、控制、數據的實時監測。
5 現場安裝圖片
本項目微機保護就地分散安裝在各個高壓開關柜上,保護裝置以及電能表現場安裝如下圖所示。

圖10 微機保護裝置以及電能表在鴻盛環保集團衢州項目配電工程現場安裝圖片
6 結語
在10kV電力系統中采用微機保護裝置是電網智能化發展的必然趨勢,它能夠反應一次設備的故障情況,并且能夠迅速地、可靠地、有選擇地將故障設備從系統中切除,保證無故障設備繼續正常運行,將事故限制在最小范圍,提高系統運行的可靠性,最大限度地保證向用戶安全、連續供電。本文介紹的AM5系列微機保護裝置,可以針對鴻盛環保集團衢州項目配電工程中不同保護對象提供全方位的保護功能,并且通過電力監控系統采集相關遙測、遙信數據進行監控,能大大提高變電站運行的可靠性、安全性、提高供電質量,有利于實現變電站綜合自動化,實現無人或少人值班。
參考文獻
[1] 安科瑞企業微電網設計與應用手冊.2020.6月版
[2] 安科瑞35KV以及下變電所智能配電系統設計與產品二次原理圖集.2020.10月版
[3] 安科瑞用戶變電站綜合自動化與運維解決方案.2021.3月版
作者介紹:
崔庭宇,男,本科,江蘇安科瑞電器制造有限公司,主要研究方向為工業能源管理系統。Email:cuitingyu@email.acrel.cn;QQ:2881068608;手機:18860995105;電話:0510-86179851;傳真:0510-86179975 網址:http://www.acrel-energy.cn